All case studies
Improving visibility of critical operational data across 3D building dashboard
Improving visibility of critical operational data across 3D building dashboard
Role
Senior Product Designer at Pego
Senior Product Designer at Pego
Senior Product Designer at Pego
Responsibilities
Strategy, UI/UX, Prototyping, Testing
Strategy, UI/UX, Prototyping, Testing
Strategy, UI/UX, Prototyping, Testing
Date
July 2025
July 2025
July 2025

Overview
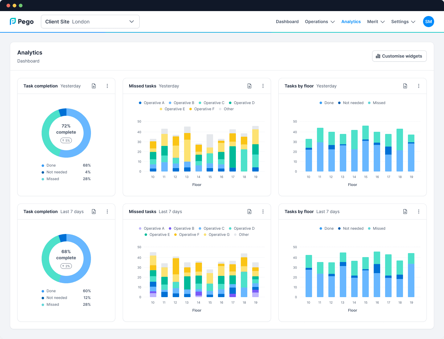
Pego is a UK-based startup which streamlines facilities management by connecting buildings, occupants, and operatives through a unified task management platform.
When I joined as the first Senior Product Designer in June 2024, the product dashboard had powerful capabilities (including 3D building interactivity) but lacked a coherent design system and clear user workflows.
I led a full end-to-end redesign of the dashboard, creating a unified experience that seamlessly blends 2D and 3D UI while surfacing the most relevant operational insights for each user type.
Pego is a UK-based startup which streamlines facilities management by connecting buildings, occupants, and operatives through a unified task management platform.
When I joined as the first Senior Product Designer in June 2024, the product dashboard had powerful capabilities (including 3D building interactivity) but lacked a coherent design system and clear user workflows.
I led a full end-to-end redesign of the dashboard, creating a unified experience that seamlessly blends 2D and 3D UI while surfacing the most relevant operational insights for each user type.



Challenge
The original product dashboard had evolved reactively over time, resulting in:
The original product dashboard had evolved reactively over time, resulting in:
Inconsistent visual language and patterns
Inconsistent visual language and patterns
Overwhelming data presentation, with no tailoring to stakeholder needs
Overwhelming data presentation, with no tailoring to stakeholder needs
Disjointed interactions between 2D and 3D UI, breaking task flow
Disjointed interactions between 2D and 3D UI, breaking task flow
The goal was not just a facelift—it was a strategic rethink of how operational building data should be surfaced, navigated, and acted upon by different stakeholders.
The goal was not just a facelift—it was a strategic rethink of how operational building data should be surfaced, navigated, and acted upon by different stakeholders.



My approach
I owned the product design process end-to-end, collaborating closely with Product and Engineering leadership.
I owned the product design process end-to-end, collaborating closely with Product and Engineering leadership.
Research and discovery
Interviewed internal client-facing teams and mapped out stakeholder personas (Building Owner, Facilities Manager, Service Area Manager, Site Supervisor, Field Operative)
Interviewed internal client-facing teams and mapped out stakeholder personas (Building Owner, Facilities Manager, Service Area Manager, Site Supervisor, Field Operative)
Conducted heuristic reviews and task flow audits to identify friction points in existing workflows
Conducted heuristic reviews and task flow audits to identify friction points in existing workflows
Product ideation and strategy
Facilitated cross-functional workshops with client success teams to align on core user journeys and business priorities
Facilitated cross-functional workshops with client success teams to align on core user journeys and business priorities
Translated complex operational requirements into simplified, actionable dashboard concepts
Translated complex operational requirements into simplified, actionable dashboard concepts
Design execution
Produced low-fidelity wireframes to explore layouts and interaction patterns
Produced low-fidelity wireframes to explore layouts and interaction patterns
Delivered interactive high-fidelity prototypes in Figma, iterating rapidly with internal and external stakeholder feedback
Delivered interactive high-fidelity prototypes in Figma, iterating rapidly with internal and external stakeholder feedback
Established Pego’s first Figma component library to accelerate future design work and ensure brand consistency
Established Pego’s first Figma component library to accelerate future design work and ensure brand consistency
Implementation and hand-off
Partnered with Engineering to create the first front-end Design System, ensuring pixel-perfect implementation and smooth interactions across the product
Partnered with Engineering to create the first front-end Design System, ensuring pixel-perfect implementation and smooth interactions across the product
Testing and validation
Designed and ran usability tests with internal and external users
Designed and ran usability tests with internal and external users
Iterations led to a 26% improvement in task completion rates for key workflows such as incident resolution and asset location
Iterations led to a 26% improvement in task completion rates for key workflows such as incident resolution and asset location



Impact
Increased efficiency: Streamlined task flows reduced time-to-action for Facilities Managers by an average of 37%
Increased efficiency: Streamlined task flows reduced time-to-action for Facilities Managers by an average of 37%
Improved data visibility: Stakeholder-specific dashboards reduced information overload and improved decision-making confidence
Improved data visibility: Stakeholder-specific dashboards reduced information overload and improved decision-making confidence
Scalable design foundation: The new design system reduced engineering rework and sped up UI delivery for future features
Scalable design foundation: The new design system reduced engineering rework and sped up UI delivery for future features
User engagement: Enhanced 3D–2D integration increased adoption of advanced features previously underutilised
User engagement: Enhanced 3D–2D integration increased adoption of advanced features previously underutilised



Key takeaways
A design system is more than aesthetics - it’s a strategic enabler for product scalability
A design system is more than aesthetics - it’s a strategic enabler for product scalability
In complex B2B tools, surfacing the right data at the right time can be more impactful than adding new features
In complex B2B tools, surfacing the right data at the right time can be more impactful than adding new features
Collaborative design workshops build alignment early, saving significant rework later in the cycle
Collaborative design workshops build alignment early, saving significant rework later in the cycle
